My k8s journey continues... Part III
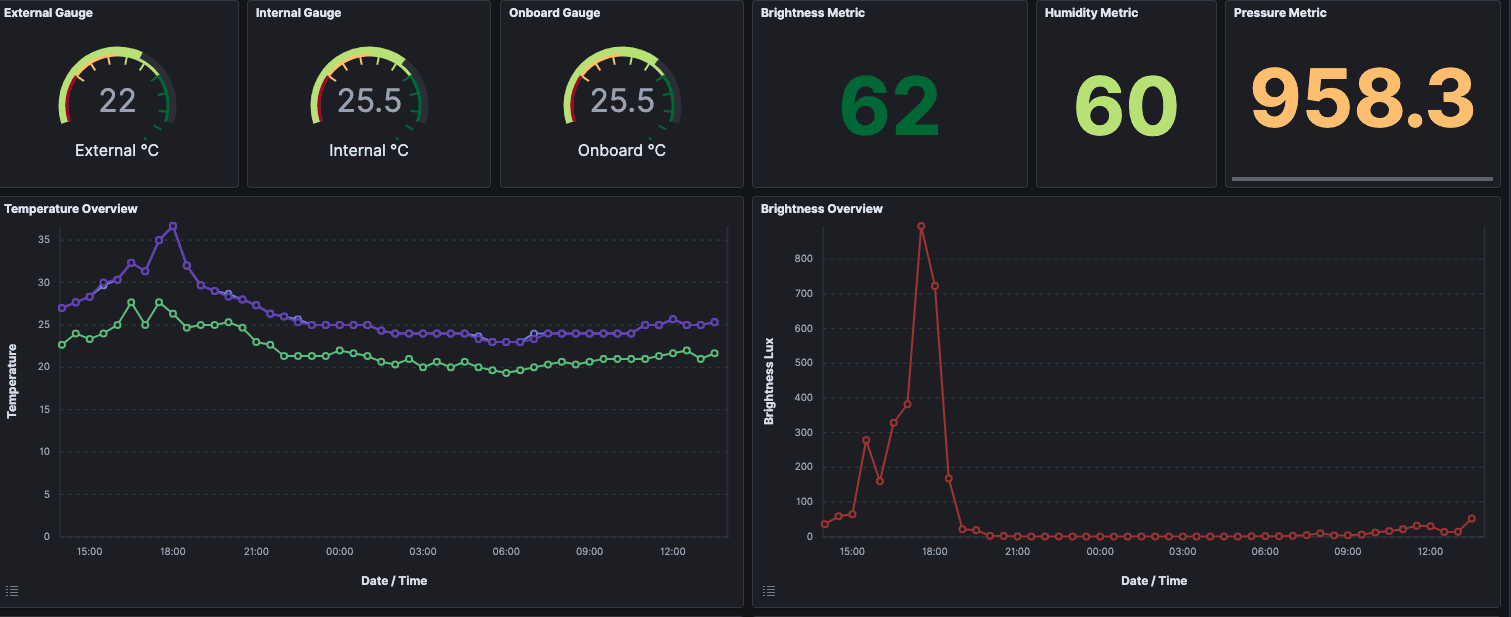
Introduction True, my hate/love relationship with k8s is still going on, but I've to say, that all in all you can learn a lot, even if you don't use the know-how daily at work. For me, it gives me an understanding of what my developers and ops people...






